Načítání...
Smart metering s připojením a aplikací v cloudu
Komponenty ekosystému Dispatch lze integrovat jako celek, nebo provádět digitalizaci po částech dle připravenosti stávající energetické infrastruktury.
Úředně ověřené 4Q elektroměry s dálkovým odečtem, synchronizací času a pamětí intervalových hodnot až 3 roky.
Zabezpečené připojení elektroměru do cloudu, obousměrná komunikace, přepínání tarifů a řízení spotřeby.
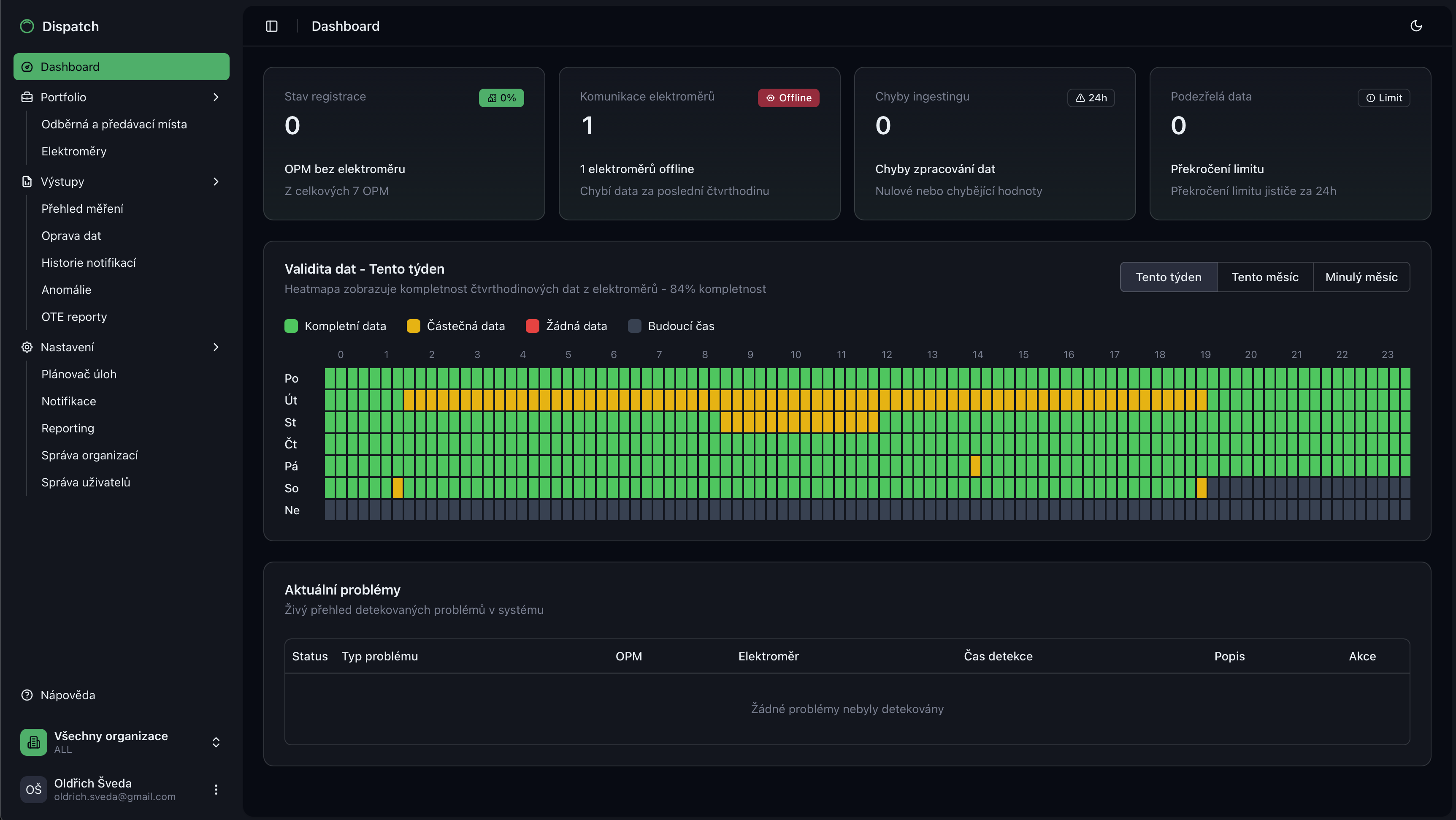
Moderní aplikace pro správu odběrných míst, elektroměrů a reportingu. Detailní grafy spotřeby a výroby elektřiny.
Dohled a řízení výroben nad 100 kW a lokálních distribučních soustav protokolem IEC 60870-5-104 z dispečinku distributora.
Aplikaci Dispatch lze propojit s vašimi existujícími systémy a nástroji pro energetický management a billing energií.
Dohled nad komunikací elektroměrů a řídících jednotek s aplikací Dispatch s notifikacemi anomálií v reálném čase.
Compliance celého životního cyklu měření se zákonem o metrologii a vyhláškou o měření elektřiny.
Automatická šifrovaná XML komunikace s OTE pro zasílání průběhových dat měření v lokální distribuční soustavě.
Předávání průběhových dat měření v lokální distribuční soustavě Elektroenergetickému datovému centru.
Věřime, že digitalizace a automatizace měření elektřiny vyžaduje stejný přístup i k software a jeho uživatelské části. Používáme moderní přístup k navrhování a vývoji uživatelských rozhraní, kde klíčovou součástí je přehled a jednoduchost ovládání pro energetiky i vrcholový management.




Ozvěte se nám s dotazy, návrhy nebo žádostí o cenovou nabídku. Rádi vám pomůžeme s řešením vašeho měření!